鑫泰隆电力智慧云平台
下载在线手机APP 尊享VIP服务
针对配电侧用户量身订做的移动电力管理平台
客户离不开的智能管理专家
随时随地查看:地理位置、电缆路径、配电柜接线图、设备档案,
全面掌握:实时用电量、用电趋势、用电对比、无线测温、 在线监测、设备状态、视频监控
第一时间知晓:临界值预警、消息推送、故障报警、维保知识
远程控制:远程停送电、远程指导抢修、系统自诊断
电力智慧云平台功能
动态模拟图
模拟供电系统图,将各个配电柜的开关状态、实时电压、电流、频率、有功、无功、功率因数等参数同步至PC客户端和手机APP中。
视频监控
通过光纤或4G移动网络将现场情况实时传输至云端,可以实现视频音频同步传输,双向语音对讲方便远程指导操作。
烟雾预警
安装于高压配电柜内,实时监测配电柜内烟雾量。如有高温引起烟雾,现场蜂鸣器报警且云服务器推送消息至运维人员手机,降低大面积火灾隐患。
无线测温
传感模块安装于易发热部位,监测实时温度,超过设定值时,云服务器会推送消息至运维人员手机,降低安全隐患。
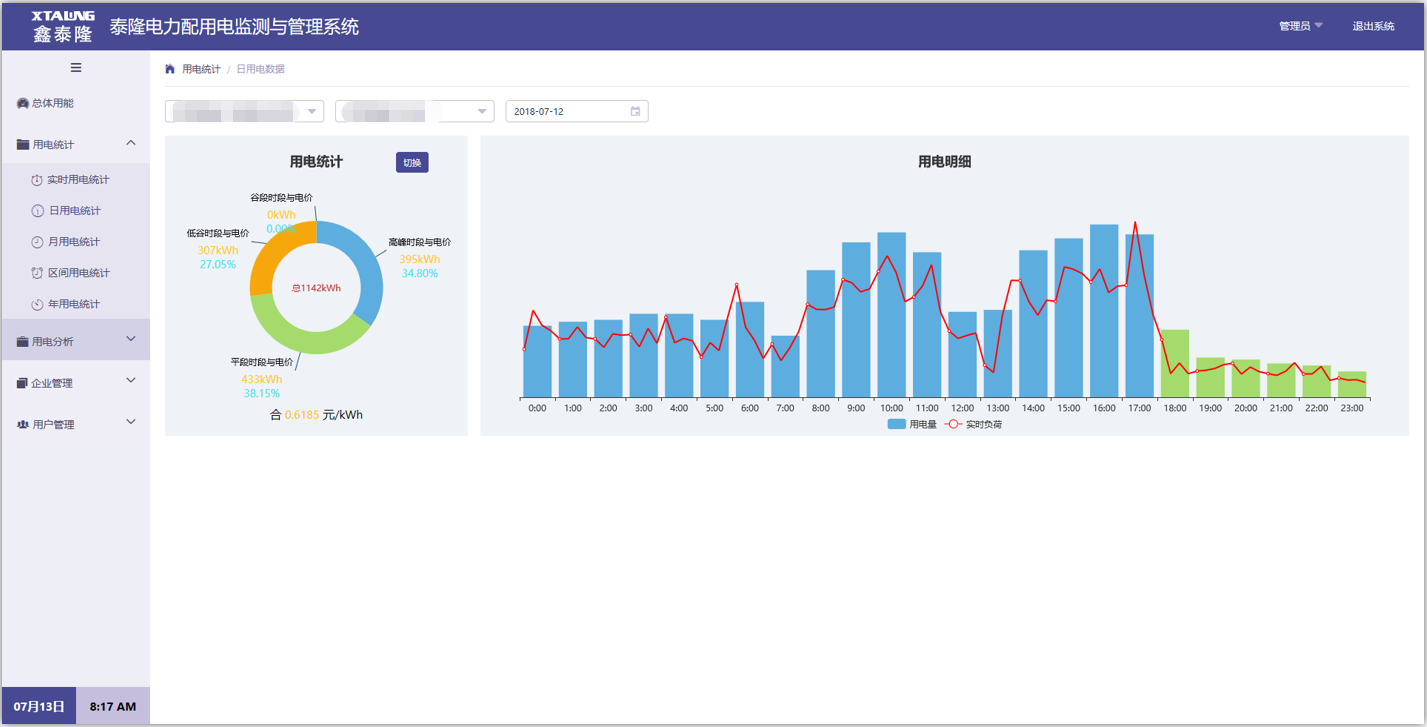
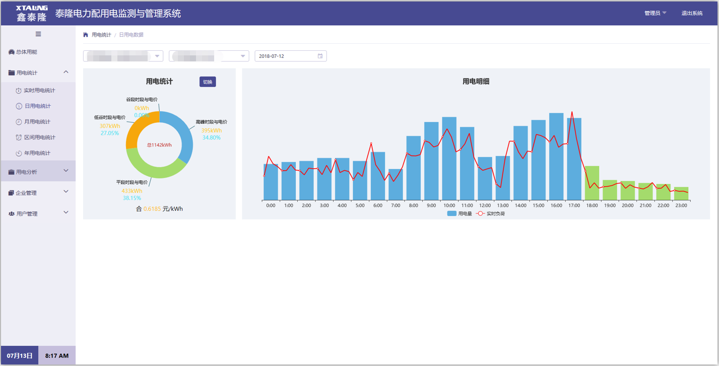
报表及趋势图
统计每天的最大/最小/平均负荷可报表输出,月负荷曲线、时温度曲线,直观的查看历史记录。

可扩展功能
避雷器、局部放电、电能质量在线监测、电缆路径模拟图等。